
Une gestion mutualisée pour simplifier vos opérations, sécuriser votre conformité et alléger votre facture.
Jusqu'à -40% sur la facture déchets | ISO & RSE sécurisées
Voir combien je peux économiser →Audit offert · Valeur 2 500€





+70 industriels sur le Val d'Oise
Hausses injustifiées, facturation du vide et pénalités récurrentes.
Prestataires multiples et données éparses : une charge mentale quotidienne.
Sans expert dédié, pas d'amélioration continue ni de sécurisation ISO/EcoVadis.
Tri corrigé, équipements adaptés et bonnes pratiques terrain.
DIB, ferrailles et métaux, dangereux, bois, carton... + fourniture des contenants et signalétique.
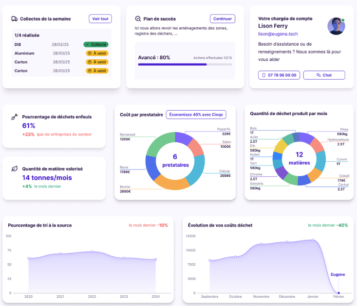
Indicateurs fiables et plan de progrès ISO / EcoVadis.
Correction du geste de tri et réduction des volumes à la source.
Boucle locale optimisée. -40% de km à vide.
Accès aux prix grands groupes aux exutoires.
Un pilotage continu pour sécuriser la conformité et préparer vos audits.
App web & mobile
Validation chauffeur, preuve photo 📷
Détection IA des erreurs de tri
Données consolidées, ISO & EcoVadis prêts
Flux, exutoires, registre. Prêt pour vos audits.
🔒 Pas de gain identifié = on en reste là.
Réservez votre audit offert et découvrez combien vous pouvez économiser.
Réserver mon Audit (Offert) →Valeur 2 500€ · Sans engagement · Résultats sous 1 semaine
Direction Partenariats Industriels